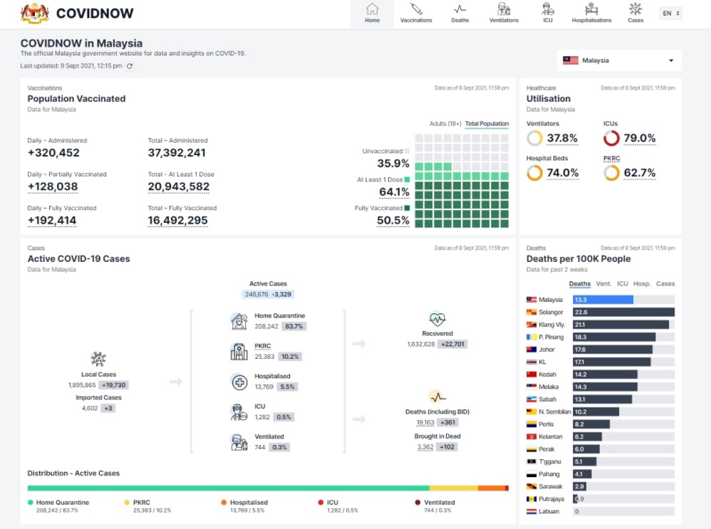
(布城9日讯)卫生部长凯里宣布,卫生部于今日傍晚6时推介COVIDNOW新冠病毒资讯网,确保新冠资讯透明化,以更简单易懂的方式与民众共享,包括死亡病例的详情。

他说,新网站网址为https://COVIDNOW.moh.gov.my,每日新冠病毒相关最新资讯会在凌晨12时后更新。
“目前卫生总监在每日下午和傍晚通报疫情数据的方式仍将维持一星期,部门将在这段期间探讨如何完全过渡至新的通报方式。”

凯里今天在记者会说,新网站将新增4个内容,分别是在保护确诊者个人隐私下列出新增确诊病例详情(如患者年龄、地理位置等)、接种状态和疫苗种类;死亡案例详情、接种状态和疫苗种;各邦州新冠专用普通床位、加护病房(ICU)床位和呼吸机的使用率;各种疫苗的接种后严重不良反应(AEFI)资料。

他指出,死亡案例资讯也将更准确反映出真实情况,将会列出真正死亡时间和通报死亡案例的日期。
他阐明,实际案例与公布的案例数据会出现差异,主要原因是在接获通报和确认案例时经历临床程序所致。——《精彩大马》
【图片来源】
